收起左侧

雷电网桥功能多会能上呀?还有iscsi功能?

13
回复
1972
查看
[ 复制链接 ]

3

主题

15

回帖

0

牛值

江湖小虾

2025-6-15 19:51:39 显示全部楼层 阅读模式

雷电网桥功能多会能上呀?还有iscsi功能?

收藏
送赞 1
分享

3

主题

15

回帖

0

牛值

江湖小虾

2025-6-17 19:04:12 楼主 显示全部楼层

顶起来呀

3

主题

15

回帖

0

牛值

江湖小虾

2025-6-21 17:01:20 楼主 显示全部楼层
顶起来呀

6

主题

8

回帖

0

牛值

江湖小虾

2025-6-30 13:31:22 显示全部楼层

顶起来,坐等

3

主题

15

回帖

0

牛值

江湖小虾

2025-7-8 16:54:43 楼主 显示全部楼层
顶起来呀

3

主题

15

回帖

0

牛值

江湖小虾

2025-7-23 18:09:28 楼主 显示全部楼层

坐等管理员

0

主题

22

回帖

0

牛值

fnOS系统内测组

飞牛百度网盘玩家AMD适配纪念勋章

2025-8-3 17:38:32 显示全部楼层

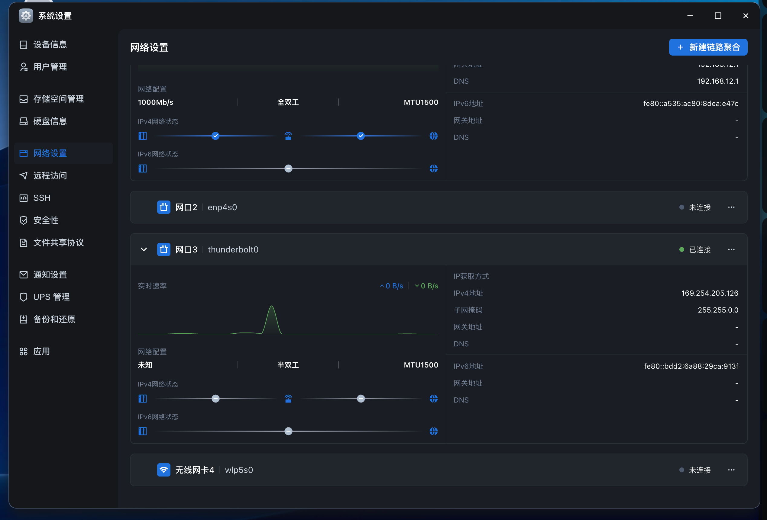
现在已经支持识别雷电网桥设备了,使用对应IP,也能正常访问服务

image.png

本帖子中包含更多资源

您需要 登录 才可以下载或查看,没有账号?立即注册

x
我电脑是雷电5,NAS是雷电4,直连协商速率只有20gb/s,显示半双工, 你电脑和NAS的雷电口各是什么版本?雷电网桥的协商速率是多少gb/s?只能在半双工模式是吗?  详情 回复
2025-12-23 16:33
我发现win11重启后无法直接连接飞牛的雷电网桥,需要在ssh连接飞牛后台,lspci后才会显示网桥连接。是不是bug?  详情 回复
2025-10-26 18:39
自动识别后,能一直存在吗?有没有好长时间不用就没链接?  详情 回复
2025-10-22 00:39
是插上自动识别的吗?我的两台mac间连接可以识别,但是和飞牛之间死活不识别,不知道是什么原因。  详情 回复
2025-8-17 18:33

0

主题

2

回帖

0

牛值

江湖小虾

2025-8-17 18:33:44 显示全部楼层
梦寻凌雪 发表于 2025-8-3 17:38
现在已经支持识别雷电网桥设备了,使用对应IP,也能正常访问服务

是插上自动识别的吗?我的两台mac间连接可以识别,但是和飞牛之间死活不识别,不知道是什么原因。
你的弄好了吗?  详情 回复
2025-10-21 13:29
是的,我的是插上自动识别的  详情 回复
2025-8-18 15:44

0

主题

22

回帖

0

牛值

fnOS系统内测组

飞牛百度网盘玩家AMD适配纪念勋章

2025-8-18 15:44:20 显示全部楼层
Anonymousd 发表于 2025-8-17 18:33
是插上自动识别的吗?我的两台mac间连接可以识别,但是和飞牛之间死活不识别,不知道是什么原因。 ...

是的,我的是插上自动识别的

3

主题

15

回帖

0

牛值

江湖小虾

2025-10-21 13:29:40 楼主 显示全部楼层
Anonymousd 发表于 2025-8-17 18:33
是插上自动识别的吗?我的两台mac间连接可以识别,但是和飞牛之间死活不识别,不知道是什么原因。 ...

你的弄好了吗?

3

主题

15

回帖

0

牛值

江湖小虾

2025-10-22 00:39:44 楼主 显示全部楼层
梦寻凌雪 发表于 2025-8-3 17:38
现在已经支持识别雷电网桥设备了,使用对应IP,也能正常访问服务

自动识别后,能一直存在吗?有没有好长时间不用就没链接?

3

主题

15

回帖

0

牛值

江湖小虾

2025-10-26 18:39:01 楼主 显示全部楼层
梦寻凌雪 发表于 2025-8-3 17:38
现在已经支持识别雷电网桥设备了,使用对应IP,也能正常访问服务

我发现win11重启后无法直接连接飞牛的雷电网桥,需要在ssh连接飞牛后台,lspci后才会显示网桥连接。是不是bug?

9

主题

49

回帖

0

牛值

初出茅庐

2025-11-25 11:25:46 显示全部楼层

我插上雷电线,命令控制台提示:thunderbolt 0000:11:00.0: failed to send driver ready to ICM

,咋解决啊?

9

主题

49

回帖

0

牛值

初出茅庐

2025-12-23 16:33:45 显示全部楼层
梦寻凌雪 发表于 2025-8-3 17:38
现在已经支持识别雷电网桥设备了,使用对应IP,也能正常访问服务

我电脑是雷电5,NAS是雷电4,直连协商速率只有20gb/s,显示半双工,
你电脑和NAS的雷电口各是什么版本?雷电网桥的协商速率是多少gb/s?只能在半双工模式是吗?
您需要登录后才可以回帖 登录 | 立即注册

本版积分规则