收起左侧

求助无线网络不能单独连接的问题

1
回复
742
查看
[ 复制链接 ]

1

主题

0

回帖

0

牛值

江湖小虾

2025-10-11 17:01:35 显示全部楼层 阅读模式
悬赏1飞牛币未解决

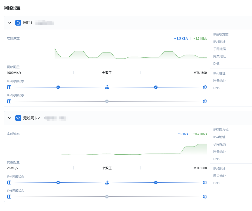
已成功安装飞牛os,也能正常进入系统。进入系统后可以连接无线wifi,显示如下:

image.png

我的问题是,拔掉网线后,nas马上掉线,浏览器界面也无法连接;插上网线又恢复正常。难道飞牛os必须要插网线才能用么?请问有人遇到过同样的问题没。

附件: 您需要 登录 才可以下载或查看,没有账号?立即注册
收藏
送赞
分享

本帖子中包含更多资源

您需要 登录 才可以下载或查看,没有账号?立即注册

x

76

主题

5954

回帖

1235

牛值

共建版主

社区上线纪念勋章社区共建团荣誉勋章飞牛百度网盘玩家fnOS1.0上线纪念勋章EVO2产品纪念灌水之星AMD适配纪念勋章

2025-10-11 18:11:41 显示全部楼层

你NAS如果想用无线网卡把默认网关设置成无线网卡,用无线网卡的IP来登陆。

您需要登录后才可以回帖 登录 | 立即注册

本版积分规则