收起左侧

飞牛内网上传速度最高只有 10.5MB/s

4
回复
956
查看
[ 复制链接 ]

4

主题

3

回帖

0

牛值

江湖小虾

2025-10-15 00:15:40 显示全部楼层 阅读模式
悬赏1飞牛币已解决

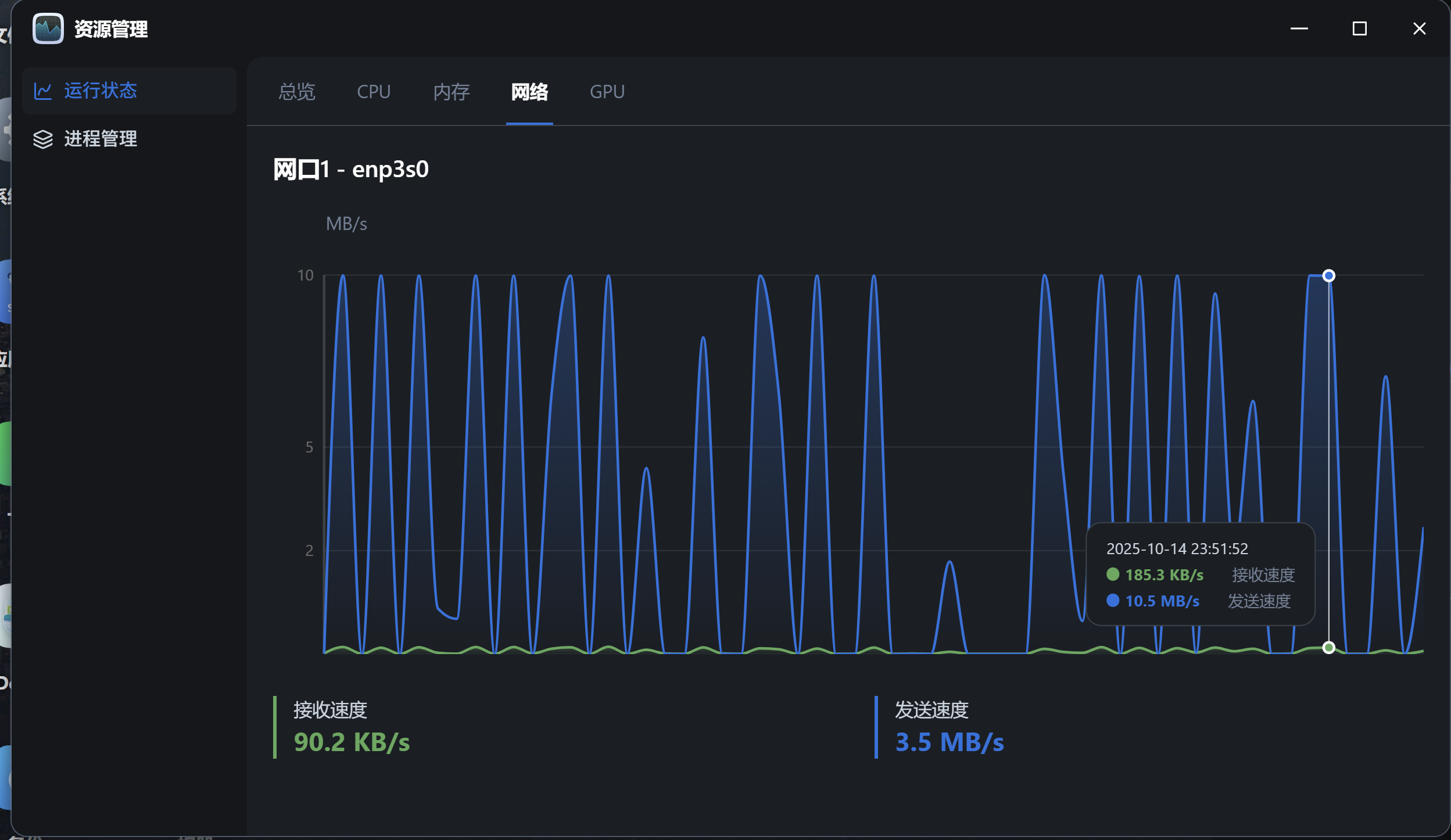
在小米电视上用飞牛 TV 观看内网 NAS 里的影视资源时,在资源管理界面看到到 NAS 的上传速度稳定最高只在 10.5MB/s:

image.png

想请教一下这是正常的吗?还是说是路由器配置有问题?

NAS 硬件:旧的联想笔记本(网线连接)
路由器:红米 AC2100
网络配置:1000Mb/s
电视:小米电视 S55 (5G WIFI 连接)
fnOS 版本:0.9.29

image.png

附件: 您需要 登录 才可以下载或查看,没有账号?立即注册
收藏
送赞
分享

本帖子中包含更多资源

您需要 登录 才可以下载或查看,没有账号?立即注册

x

2

主题

2677

回帖

630

牛值

共建版主

fnOS1.0上线纪念勋章社区共建团荣誉勋章EVO2产品纪念AMD适配纪念勋章飞牛百度网盘玩家

2025-10-15 00:15:41 显示全部楼层
速率千兆就没问题没问题,影视缓冲而已。小米电视有测速,你测速一下就知道了

76

主题

5954

回帖

1235

牛值

共建版主

社区上线纪念勋章社区共建团荣誉勋章飞牛百度网盘玩家fnOS1.0上线纪念勋章EVO2产品纪念灌水之星AMD适配纪念勋章

2025-10-15 00:41:37 显示全部楼层

只要影片不卡就正常啊。

41

主题

1595

回帖

0

牛值

fnOS系统内测组

飞牛百度网盘玩家fnOS1.0上线纪念勋章

2025-10-15 09:09:03 显示全部楼层

视频观看 跟文件传输不一样,视频流不会开始就缓存所有信息,都是慢慢缓存的

10

主题

47

回帖

0

牛值

初出茅庐

2025-10-18 13:18:26 显示全部楼层

看电视不卡就行,要测传输速度还是要大文件上传到飞牛 或者从飞牛下载到PC

您需要登录后才可以回帖 登录 | 立即注册

本版积分规则