收起左侧

网络问题求助

1
回复
938
查看
[ 复制链接 ]

0

主题

4

回帖

0

牛值

江湖小虾

2024-12-9 02:23:33 显示全部楼层 阅读模式
悬赏1飞牛币未解决

[i=s] 本帖最后由 Jabberwocky 于 2024-12-9 02:30 编辑 [/i]<br /> <br />

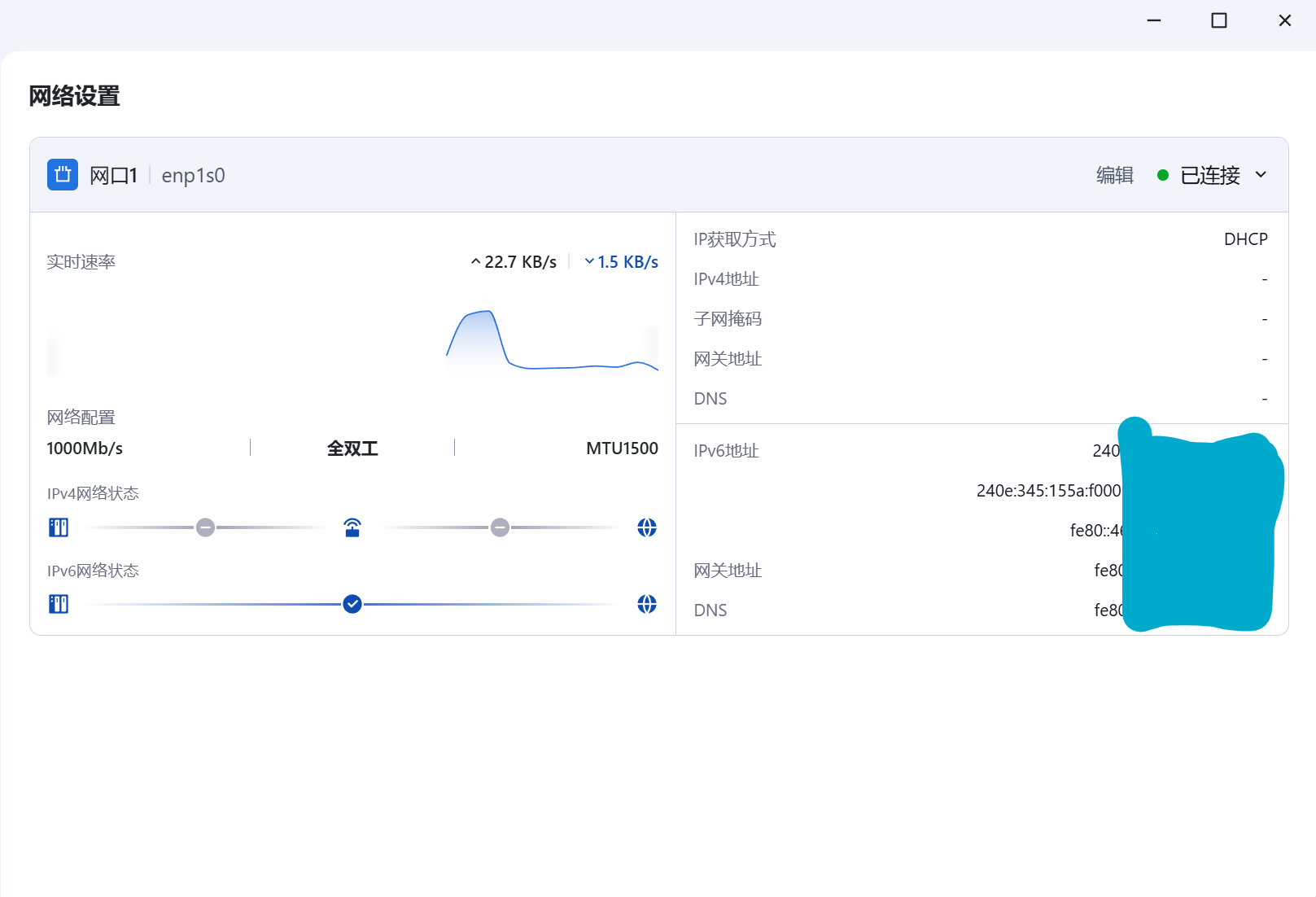
大家遇到过这种情况吗,ipv6还有,但ipv4没了 屏幕截图2024-12-09022234.png

前情提要:nas在家,我在外网访问nas中的浏览器,用内网ip地址打开了路由器后台界面,点开了upnp(不知道打开没有,因为此刻内网连接已经断了),没有反应,才发现是网断了。

有没有经验丰富的大佬分析一下是为什么,是nas的原因还是路由器的原因,是我这个操作把网口给封了吗还是怎么样?

附件: 您需要 登录 才可以下载或查看,没有账号?立即注册
收藏
送赞 1
分享

本帖子中包含更多资源

您需要 登录 才可以下载或查看,没有账号?立即注册

x

5

主题

10

回帖

0

牛值

江湖小虾

2024-12-12 12:55:36 显示全部楼层

重新插拔下网线呢,或者从起路由器,光猫,也可以参考下图,固定一个内网IP, 不固定的话光猫重启应该会变化 1.png

本帖子中包含更多资源

您需要 登录 才可以下载或查看,没有账号?立即注册

x
您需要登录后才可以回帖 登录 | 立即注册

本版积分规则