收起左侧

关于网络无法连接 疑似DNS配置问题

8
回复
665
查看
[ 复制链接 ]

2

主题

9

回帖

0

牛值

江湖小虾

2025-11-21 23:48:04 显示全部楼层 阅读模式
悬赏1飞牛币未解决

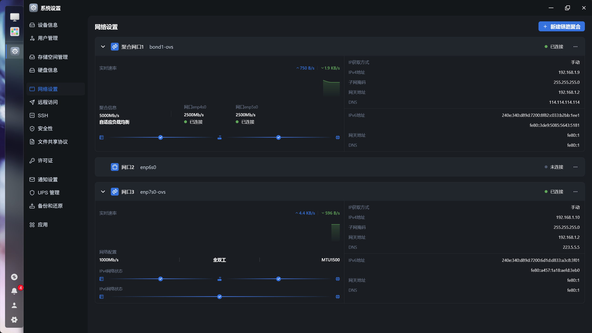
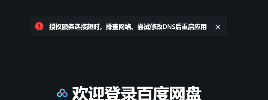
如题 内置所有的需要连接服务器的功能都无法使用该 应用无法升级 检测更新错误 开启fnconnect失败 ping不通任何网站

孩子真没招了 DNS修改好几个了
image.png
image.png

image.png

image.png

image.png

image.png
image.png

附件: 您需要 登录 才可以下载或查看,没有账号?立即注册
收藏
送赞
分享

本帖子中包含更多资源

您需要 登录 才可以下载或查看,没有账号?立即注册

x

76

主题

5954

回帖

1235

牛值

共建版主

社区上线纪念勋章社区共建团荣誉勋章飞牛百度网盘玩家fnOS1.0上线纪念勋章EVO2产品纪念灌水之星AMD适配纪念勋章

2025-11-22 00:07:41 显示全部楼层

DNS不要用114,改成223.5.5.5试试不行的话重置一下网络

QQ_1763741254985.png

本帖子中包含更多资源

您需要 登录 才可以下载或查看,没有账号?立即注册

x
重置后问题依然未解决 依旧如上 DNS默认给到了光猫  详情 回复
2025-11-22 00:26
223.5.5.5和.6.6.6以及8888 1.2.4.8都试过 我试下重置把..欸  详情 回复
2025-11-22 00:17

2

主题

9

回帖

0

牛值

江湖小虾

2025-11-22 00:17:36 楼主 显示全部楼层
玉尺书生 发表于 2025-11-22 00:07
DNS不要用114,改成223.5.5.5试试不行的话重置一下网络

223.5.5.5和.6.6.6以及8888 1.2.4.8都试过
我试下重置把..欸
主要是我现在没在家 用的动态公网+DDNS域名访问的 光猫给飞牛固定IP+DMZ 我怕访问不到.///  详情 回复
2025-11-22 00:19

2

主题

9

回帖

0

牛值

江湖小虾

2025-11-22 00:19:05 楼主 显示全部楼层
ᖇꫀᧁᖇꫀ 发表于 2025-11-22 00:17
223.5.5.5和.6.6.6以及8888 1.2.4.8都试过
我试下重置把..欸

主要是我现在没在家 用的动态公网+DDNS域名访问的 光猫给飞牛固定IP+DMZ 我怕访问不到.///

2

主题

9

回帖

0

牛值

江湖小虾

2025-11-22 00:26:36 楼主 显示全部楼层
玉尺书生 发表于 2025-11-22 00:07
DNS不要用114,改成223.5.5.5试试不行的话重置一下网络

重置后问题依然未解决 依旧如上 DNS默认给到了光猫

41

主题

1595

回帖

0

牛值

fnOS系统内测组

飞牛百度网盘玩家fnOS1.0上线纪念勋章

2025-11-22 09:06:56 显示全部楼层

看下你路由器有台有没有特殊设置,有没有拦截dns请求强制使用路由器设置的dns

我自己搞的中性的猫 固定后台密码了 然后nas接交换机接猫 但是猫的管理后台没找到DNS设置 忽然想到能不能把DNS给到猫接的路由器 因为路由器下的其他设备都能上网 虽然但是 笔记本接到交换机也能上网 {?}  详情 回复
2025-11-23 12:36

3

主题

21

回帖

0

牛值

江湖小虾

2025-11-22 11:23:37 显示全部楼层
和你一样,挂载的网盘全挂了,重新链接打不开授权页面

2

主题

9

回帖

0

牛值

江湖小虾

2025-11-23 12:36:26 楼主 显示全部楼层
ZYan 发表于 2025-11-22 09:06
看下你路由器有台有没有特殊设置,有没有拦截dns请求强制使用路由器设置的dns
...

我自己搞的中性的猫 固定后台密码了 然后nas接交换机接猫 但是猫的管理后台没找到DNS设置 忽然想到能不能把DNS给到猫接的路由器 因为路由器下的其他设备都能上网 虽然但是 笔记本接到交换机也能上网 {?}

2

主题

9

回帖

0

牛值

江湖小虾

2025-11-23 12:55:42 楼主 显示全部楼层

不行了 原因让我笑死了 重启下猫就好了....可能是负载高 果然需要定期重启一下....

您需要登录后才可以回帖 登录 | 立即注册

本版积分规则