抽空回应一下最近,关于EVO2散热的疑问,顺便调研一下
近日,我收到了一些博主对MEpro硬盘温度的测评内容,中规中矩的评价,也引发了一些关注飞牛EVO2的用户对散热与品质的担忧。
由于我本人深度参与了整个产品从构思到落地与调试的整个过程,因此在这里提供一些产品设计理念,以及技术压力测试的数据,避免吃瓜群众被误导:
1、关于家用NAS的散热取向
家庭NAS存储与传统机房机柜使用的NAS存储是完全不同的场景。
家庭使用的NAS,需要尽可能的安静,风扇通常来说是非必要不会高速旋转,而在低负载状态下,好的被动散热能力,能显著降低噪音。这是为什么EVO2去掉了传统塑料桶,采用全金属框架设计的核心原因。过去,塑料桶的设计由于导热能力受限,在长期使用的状态里面,很容易导致热量散不出去,形成部分区域的积热,影响产品稳定性。
而金属不是塑料,不会积热,全金属设计本身就是散热设计的一部分。
关于噪音的测评,相信大家已经看到了,这款产品的噪声几乎是不可察觉的。
https://www.bilibili.com/video/BV1TKi2BaEPe
https://www.bilibili.com/video/BV1L4icBnE1h
当然,对于大家反馈,需要硬盘区域独立散热的传统NAS,我们近期也将推出。
2、关于机械硬盘的健康温度
40度左右是机械硬盘健康工作的合适温度,在高负载下40-45度对机械硬盘来说也是一个安全稳定的温度,机械硬盘通常持续超过50度才会出现显著的寿命影响。
我们可以查看Computer Weekly 与东芝高级经理 Rainer Kaese采访的内容,提到40度-45度,硬盘都可以健康正常的长期工作,超过50度才会出现更高的高风险。
原文:
https://www.computerweekly.com/news/366631814/Get-HDD-temperature-right-or-risk-more-drive-failures
在希捷的知识库里面也提到,希捷硬盘理想的工作范围为5-50度
原文:
https://www.seagate.com/support/kb/what-is-the-normal-operating-temperature-for-seagate-disk-drives-193771en/
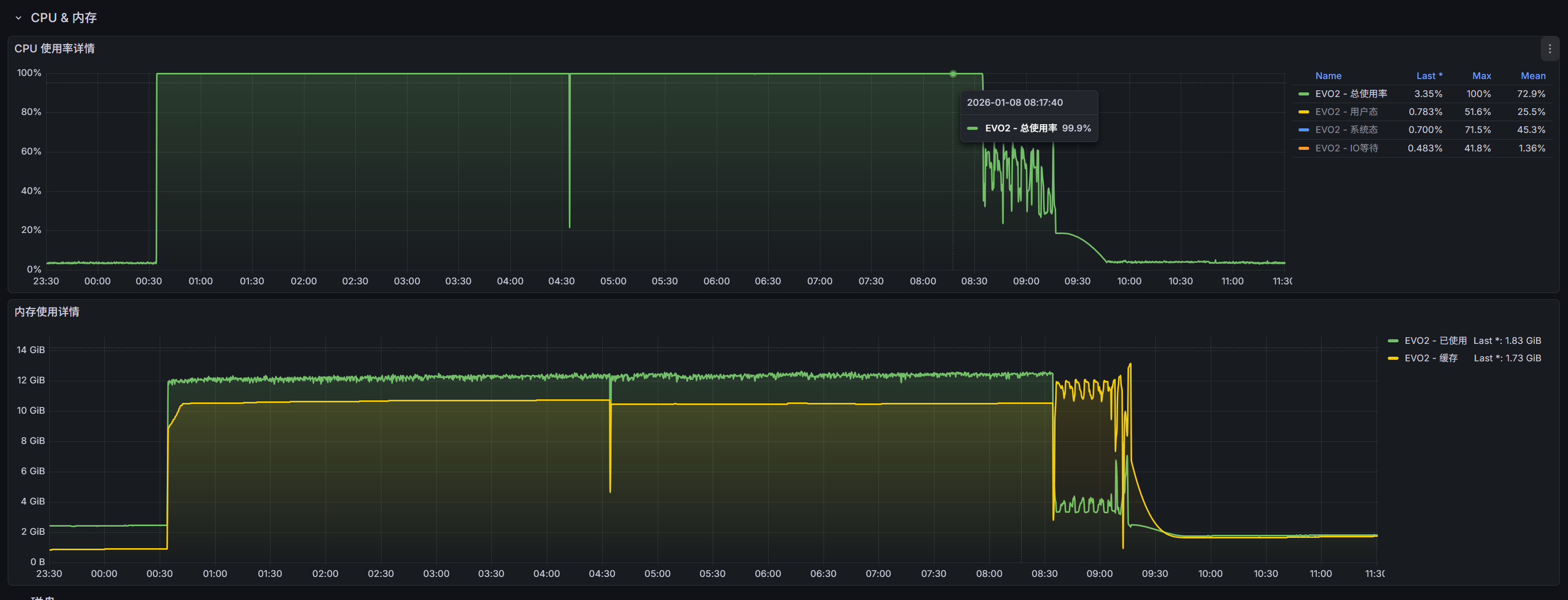
而EVO2的散热能力,系统会根据硬盘实际温度动态调整,以达到一个均衡的状态。
我们也提供一个机房环境,30度室温,EVO2待机状态的记录
使用的硬盘为 两块32T氦气企业盘与2块8T的双面颗粒固态

可以看到,这样一个极限硬件负载的环境,EVO2温度依然保持的很好
(顺便剧透了,经过测试,EVO2支持32TBx2+8Tx2的硬盘配置,后续会在电商页面更新)
在硬盘健康合适的工作状态下,我们没有必要为了看起来更低,却没有实质帮助的散热,而调高风扇转速降低温度,带来不必要的噪音。
3、企业氦气盘温度会增加十度的评论

普通硬盘满负载温度四十度,再判断换成企业盘氦气盘温度会增加十度,是一个不专业不准确的说法,当然也可能是经验主义的错误或者并不是针对的当前产品。
散热本身是一个动态的过程,针对不同存储设备散热情况,会有不同的系统策略,而将硬盘控制在合适的温度。
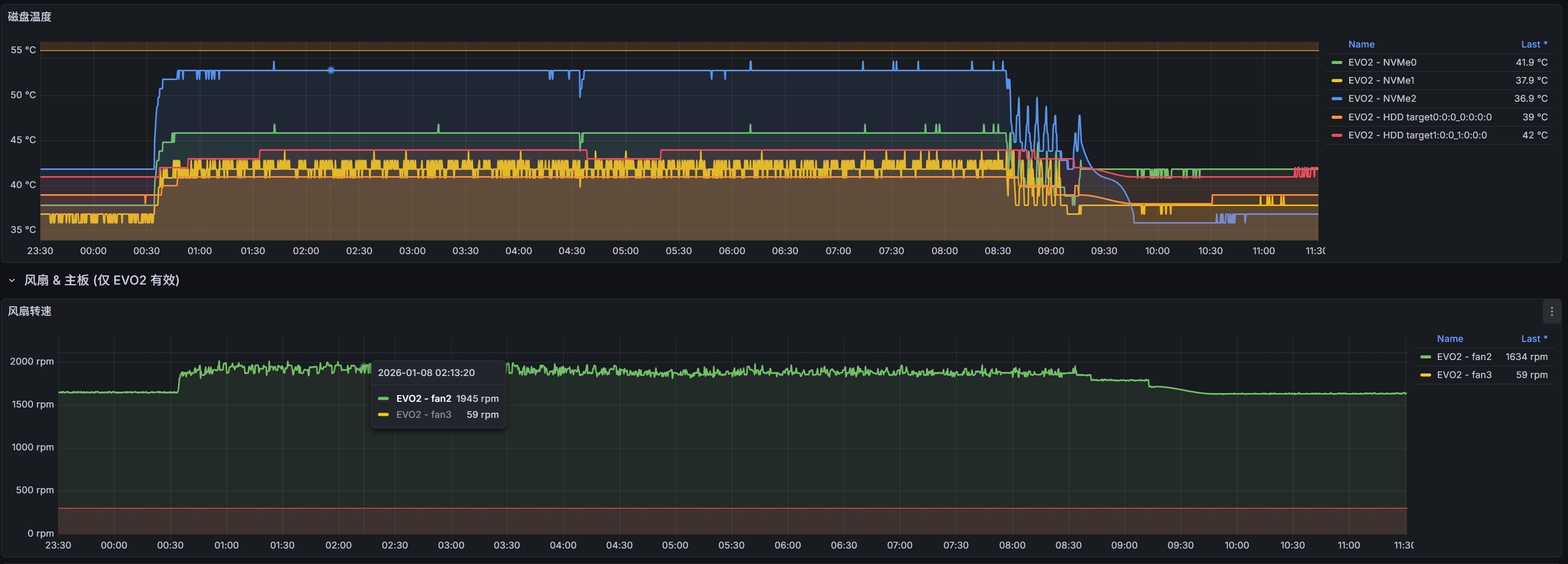
附昨天我们进行8个小时的温度压力测试的动态记录:
昨晚拿两块32T(未上市)的氦气企业盘,与两块8T固态这种最极限的硬盘使用环境,在室温30度的机房里面对EVO2进行双烤压测 (除了硬盘满载读写之外,对CPU也进行满载烤机,这个会比该博主的测试压力更大)。我们可以看看实际的CPU核心温度与硬盘温度,都在健康的范围内。
这个散热能力在市面上2盘位成品中是非常优秀的水平。






当然,这款产品很多新的设计,会给人一种反直觉的感觉,也欢迎更多的人收到EVO2产品之后进行客观的对比测试。
针对好的测评内容,后续我们也会在飞牛社区与飞牛的用户群做一些推荐。
最后关于EVO2这款产品
EVO2本身是一款非常用心,用料非常扎实的产品。
飞牛并没有因为小体积而牺牲关键的散热能力,相反散热能力在家用两盘位NAS里面就是非常优秀的水平。
另外这款产品还有很多优于同类产品的设计,我们在宣传上非常克制,希望能让用户能在长期的使用中发现这款产品的好。
当然两盘位肯定不能满足玩家们的需求,其实也可以关注我们后续常规四盘位的产品,散热依然优于同类四盘位。
欢迎大家客观讨论,飞牛首款产品,可能出于理想主义,我们还是想做一些不一样的产品。
而常规的方案的NAS产品,随后也会到来!
以上
另外做个小调查:
购买EVO2的朋友们,你们会把这样一款精致设计的小体积NAS放到机柜么?
如果反馈的朋友多的话,我们可能会单独出一个【机柜模式】的风扇调整选择,应对这种场景