收起左侧

📊 NAS网络监控神器ntopng!实时查看上传流量,避免"意外限速" 🚀

20
回复
4666
查看
[ 复制链接 ]

38

主题

104

回帖

0

牛值

小有名气

2026-1-29 22:41:13 显示全部楼层 阅读模式

NAS作为家庭网络中心,运行各类上传型服务时,我们常常需要了解它的网络使用情况:哪个应用占用了多少带宽?某天突然网速变慢是什么原因?作为家庭网络管理员,精准的数据是排查问题的第一步。今天分享一个网络监控方案——ntopng,它像给NAS装上了摄像头,让每个比特的流向都清晰可见。

1️⃣ ntopng能解决什么问题?

相比传统工具,ntopng的优势在于:
✅ 按设备/应用统计:精准识别每个服务的流量占比
✅ 上下行分离:上传与下载数据独立展示,对上传型服务特别友好
✅ 历史回溯:支持日/周/月报表生成,追溯历史数据
✅ 实时预警:可设置阈值告警,防止异常流量拖垮网络

2️⃣ Docker Compose一键部署 💻

终端ssh命令行部署

# 创建项目目录
mkdir -p /volume1/docker/ntopng && cd /volume1/docker/ntopng
# 创建docker-compose.yml
cat > docker-compose.yml << 'EOF'
services:
  ntopng:
    image: swr.cn-north-4.myhuaweicloud.com/ddn-k8s/docker.io/ntop/ntopng:latest
    container_name: ntopng
    restart: unless-stopped
    network_mode: "host"
    environment:
      - TZ=Asia/Shanghai
    command: >
      -i enp2s0 #改为你的NAS网卡名
      --redis="localhost:6379"  # 访问宿主机本地 Redis
      --local-networks "192.168.31.0/24" #改为你的内网段
      --user nobody
    volumes:
      - ./ntopng_data:/var/lib/ntopng
      - ./ntopng.license:/etc/ntopng.license:ro
      - /etc/localtime:/etc/localtime:ro
    # 移除 depends_on(在 host 模式下无效)

  redis:
    image: redis:7.4.1-alpine3.20
    container_name: ntopng-redis
    restart: unless-stopped
    network_mode: "host"  # Redis 也使用 host 模式,绑定到宿主机 6379
    command: redis-server --save 60 1 --appendonly yes
    volumes:
      - ./redis_data:/data

EOF
# 启动服务
docker compose up -d

⚠️ 注意:将 enp2s0 改为你的NAS网卡名(用 ip a 查看)192.168.31.0/24 改为你的内网段

飞牛NAS图形化部署

3️⃣ 功能演示 ✨

部署成功后,浏览器打开 http://你的NAS_IP:3000,默认账号密码都是 admin

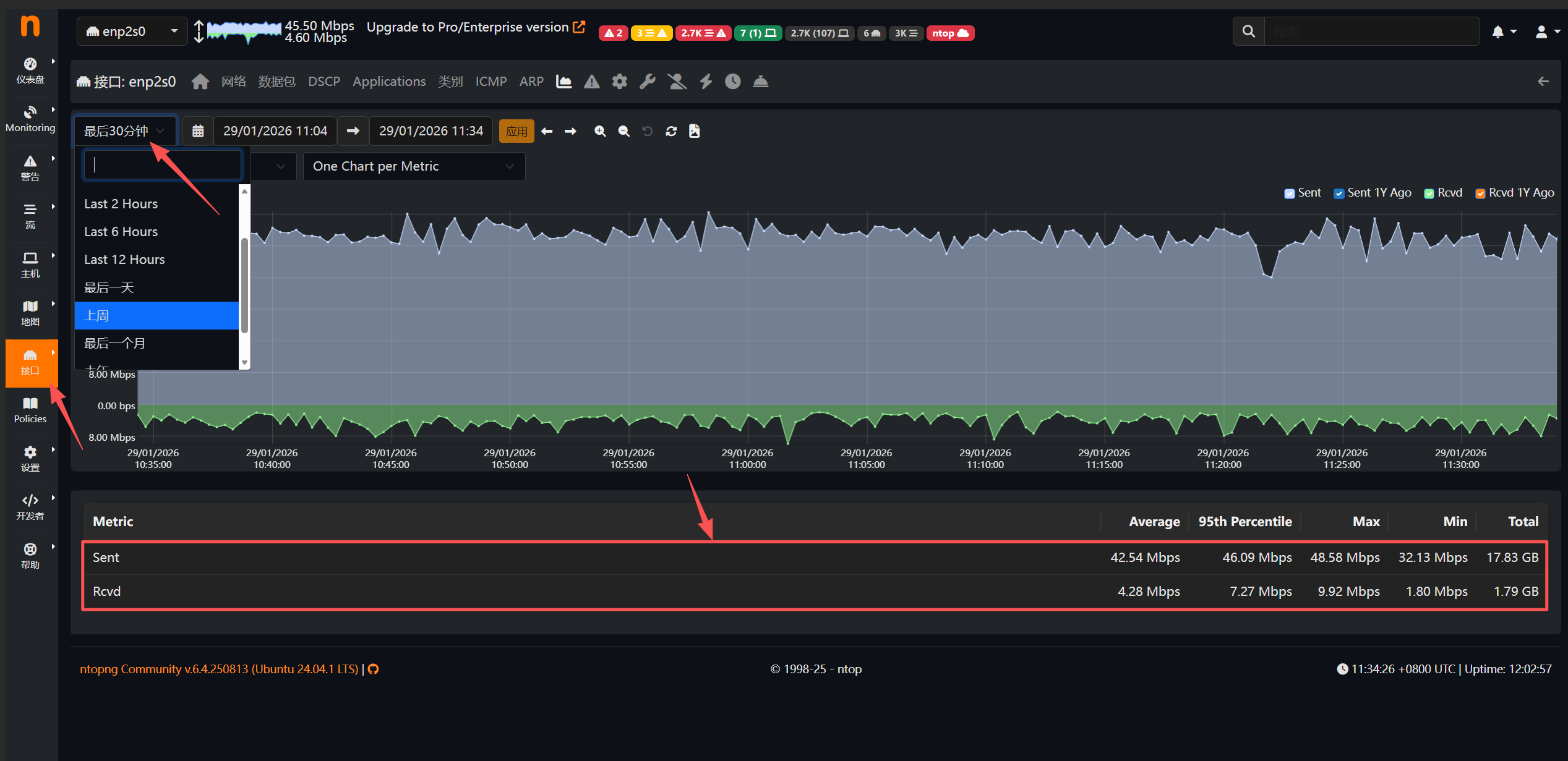
📈 查看实时速率

首页顶部左上角可以看到NAS网络上传/下载实时速率,每秒刷新。

🔍 主机流量统计

"主机"-可以选择不同时间段的流量统计

还可以查看主机上不同设备的信息统计数据

📊 数据导出

路径:开发者 → 管理数据 → 选择“全部/本地/远程/单一”
可以导出数据统计信息JSON文件,用于导出到外部程序查看分析。

PCAP抓包下载

路径:接口 → Detaile → 点击某条流 → Download PCAP
对可疑流量一键下载原始数据包,用Wireshark深度分析。网络问题诊断时,这是最有力的证据。

5️⃣ 总结与进阶玩法建议 🎉

ntopng为NAS提供了专业的网络监控能力,让流量管理从模糊感知变为精准量化。无论是优化服务配置还是排查网络故障,数据都是最有力的依据。

给运行上传型服务的用户建议:
📌 智能流量调度:利用qBittorrent自动下载热门开源资源(如Linux镜像、公共数据集)填补空闲带宽,设置短期保种后自动删除,避免硬盘占用。全程真实流量,配合ntopng监控保持上传/下载比例在合理范围(如3:1),既提升带宽利用率又符合运营商原则。

📌 分时段策略:通过ntopng设置闲时加速(凌晨0-6点全速,白天限速运行),结合阈值告警实现自动化管理,避免单一时间段流量过高。

📌 透明化与合规:定期导出报表了解用量,务必遵守运营商使用条款,在合规范围内使用资源。数据是自我管理的基础,让流量从黑盒变透明才能长久稳定运行。

合理监控,科学管理,才能让NAS运行更高效、更持久,从此告别流量焦虑🚀。

觉得有用麻烦点赞+转发+推荐,扫码关注微信公众号,你的支持是我更新的最大动力❤。

收藏
送赞 4
分享

0

主题

8

回帖

0

牛值

江湖小虾

2026-1-30 11:59:17 显示全部楼层

无法创建错误:
屏幕截图_30-1-2026_11589_fn.tdbjy.cn.jpeg

本帖子中包含更多资源

您需要 登录 才可以下载或查看,没有账号?立即注册

x

0

主题

8

回帖

0

牛值

江湖小虾

2026-1-30 13:19:42 显示全部楼层

通过AI查找错误代码:创建docker-compose.yml

得出结果:

你提供的是一段用于部署 ntopng 网络监控工具的 Docker Compose 脚本,但脚本末尾命令不完整(dock),且存在潜在配置问题。以下是修正后的完整脚本,并附上说明。

  • 修复了脚本末尾命令缺失的问题,应使用 docker-compose up -d 启动服务
  • 使用 host 网络模式时,depends_on 不再生效,已按注释提示处理
  • Redis 配置启用了持久化存储,确保数据安全
  • ntopng 通过绑定物理网卡进行流量监听,需根据实际环境修改网卡名和内网段

你提供的是一段用于部署 ntopng 网络监控工具的 Docker Compose 脚本,但脚本末尾命令不完整(dock),且存在潜在配置问题。以下是修正后的完整脚本,并附上说明。

  • 修复了脚本末尾命令缺失的问题,应使用 docker-compose up -d 启动服务
  • 使用 host 网络模式时,depends_on 不再生效,已按注释提示处理
  • Redis 配置启用了持久化存储,确保数据安全
  • ntopng 通过绑定物理网卡进行流量监听,需根据实际环境修改网卡名和内网段

你提供的是一段用于部署 ntopng 网络监控工具的 Docker Compose 脚本,但脚本末尾命令不完整(dock),且存在潜在配置问题。以下是修正后的完整脚本,并附上说明。

  • 修复了脚本末尾命令缺失的问题,应使用 docker-compose up -d 启动服务
  • 使用 host 网络模式时,depends_on 不再生效,已按注释提示处理
  • Redis 配置启用了持久化存储,确保数据安全
  • ntopng 通过绑定物理网卡进行流量监听,需根据实际环境修改网卡名和内网段

你提供的是一段用于部署 ntopng 网络监控工具的 Docker Compose 脚本,但脚本末尾命令不完整(dock),且存在潜在配置问题。以下是修正后的完整脚本,并附上说明。

  • 修复了脚本末尾命令缺失的问题,应使用 docker-compose up -d 启动服务
  • 使用 host 网络模式时,depends_on 不再生效,已按注释提示处理
  • Redis 配置启用了持久化存储,确保数据安全
  • ntopng 通过绑定物理网卡进行流量监听,需根据实际环境修改网卡名和内网段

你提供的是一段用于部署 ntopng 网络监控工具的 Docker Compose 脚本,但脚本末尾命令不完整(dock),且存在潜在配置问题。以下是修正后的完整脚本,并附上说明。

修复了脚本末尾命令缺失的问题,应使用 docker-compose up -d 启动服务
使用 host 网络模式时,depends_on 不再生效,已按注释提示处理
Redis 配置启用了持久化存储,确保数据安全
ntopng 通过绑定物理网卡进行流量监听,需根据实际环境修改网卡名和内网段

你提供的是一段用于部署 ntopng 网络监控工具的 Docker Compose 脚本,但脚本末尾命令不完整(dock),且存在潜在配置问题。以下是修正后的完整脚本,并附上说明。

修复了脚本末尾命令缺失的问题,应使用 docker-compose up -d 启动服务
使用 host 网络模式时,depends_on 不再生效,已按注释提示处理
Redis 配置启用了持久化存储,确保数据安全
ntopng 通过绑定物理网卡进行流量监听,需根据实际环境修改网卡名和内网段

你提供的是一段用于部署 ntopng 网络监控工具的 Docker Compose 脚本,但脚本末尾命令不完整(dock),且存在潜在配置问题。以下是修正后的完整脚本,并附上说明。

修复了脚本末尾命令缺失的问题,应使用 docker-compose up -d 启动服务
使用 host 网络模式时,depends_on 不再生效,已按注释提示处理
Redis 配置启用了持久化存储,确保数据安全
ntopng 通过绑定物理网卡进行流量监听,需根据实际环境修改网卡名和内网段

最后给出的代码:

services:
ntopng:
image: swr.cn-north-4.myhuaweicloud.com/ddn-k8s/docker.io/ntop/ntopng:latest
container_name: ntopng
restart: unless-stopped
network_mode: "host"
environment:

  • TZ=Asia/Shanghai
    command: >
    -i enp2s0
    --redis="localhost:6379"
    --local-networks "192.168.31.0/24"
    --user nobody
    volumes:
  • ./ntopng_data:/var/lib/ntopng
  • ./ntopng.license:/etc/ntopng.license:ro
  • /etc/localtime:/etc/localtime:ro

redis:
image: redis:7.4.1-alpine3.20
container_name: ntopng-redis
restart: unless-stopped
network_mode: "host"
command: redis-server --save 60 1 --appendonly yes
volumes:

  • ./redis_data:/data

安装成功!

0

主题

8

回帖

0

牛值

江湖小虾

2026-1-30 13:39:04 显示全部楼层

连接失败!

0

主题

8

回帖

0

牛值

江湖小虾

2026-1-30 13:54:07 显示全部楼层

连接上了!居然成功了!

用的那个yml,是你贴出来的这个吗  详情 回复
2026-1-30 14:02

1

主题

14

回帖

0

牛值

fnOS系统内测组

飞牛百度网盘玩家fnOS1.0上线纪念勋章

2026-1-30 14:02:50 显示全部楼层
河边草@铁? 发表于 2026-1-30 13:54
连接上了!居然成功了!

用的那个yml,是你贴出来的这个吗

13

主题

79

回帖

0

牛值

初出茅庐

2026-1-30 17:37:25 显示全部楼层

这不是多余吗.路由器直接就能查看

你是啥路由器 要额外设置么 我的小米 没找到哪里能看的  详情 回复
2026-1-30 21:41

38

主题

104

回帖

0

牛值

小有名气

2026-1-30 21:41:08 楼主 显示全部楼层
lianqq 发表于 2026-1-30 17:37
这不是多余吗.路由器直接就能查看

你是啥路由器 要额外设置么 我的小米 没找到哪里能看的

3

主题

18

回帖

0

牛值

江湖小虾

2026-1-31 21:28:30 显示全部楼层
显示界面真是一言难尽,切换成中文还是中文英文混杂,看的太费劲,界面尺寸也不合理,删了删了
哈哈,看英文界面就舒服多了  详情 回复
2026-1-31 22:07

38

主题

104

回帖

0

牛值

小有名气

2026-1-31 22:07:53 楼主 显示全部楼层
沧澜x 发表于 2026-1-31 21:28
显示界面真是一言难尽,切换成中文还是中文英文混杂,看的太费劲,界面尺寸也不合理,删了删了 ...

哈哈,看英文界面就舒服多了

8

主题

67

回帖

0

牛值

系统先锋体验团🛩️

飞牛百度网盘玩家fnOS1.0上线纪念勋章AMD适配纪念勋章

2026-2-1 12:33:15 显示全部楼层

ntopng和Grafana 那个好用,

ntopng能统计各个网络连接? Grafana是统计整个网口的流量呗

这个部署在你NAS上,NAS上有多个网口都能统计到  详情 回复
2026-2-1 14:32

4

主题

62

回帖

0

牛值

初出茅庐

2026-2-1 14:10:28 显示全部楼层

需要许可证吗

专业版的需要,这是社区版不需要  详情 回复
2026-2-1 14:33

38

主题

104

回帖

0

牛值

小有名气

2026-2-1 14:32:39 楼主 显示全部楼层
soul87 发表于 2026-2-1 12:33
ntopng和Grafana 那个好用,
ntopng能统计各个网络连接? Grafana是统计整个网口的流量呗
...

这个部署在你NAS上,NAS上有多个网口都能统计到

38

主题

104

回帖

0

牛值

小有名气

2026-2-1 14:33:07 楼主 显示全部楼层

专业版的需要,这是社区版不需要

3

主题

43

回帖

0

牛值

初出茅庐

飞牛百度网盘玩家fnOS1.0上线纪念勋章

2026-2-24 23:43:33 显示全部楼层

有告警功能吗

这个要自己在应用里配置下  详情 回复
2026-2-28 08:39

0

主题

6

回帖

0

牛值

江湖小虾

2026-2-26 11:29:46 显示全部楼层

这个要怎么安装呀,一堆代码,不会弄。有应用直接安装的吗?

Docker安装,这个还不简单,代码都给你准备好了,直接复制就行  详情 回复
2026-2-28 08:40

38

主题

104

回帖

0

牛值

小有名气

2026-2-28 08:39:55 楼主 显示全部楼层

这个要自己在应用里配置下

38

主题

104

回帖

0

牛值

小有名气

2026-2-28 08:40:44 楼主 显示全部楼层
日月明 发表于 2026-2-26 11:29
这个要怎么安装呀,一堆代码,不会弄。有应用直接安装的吗?

Docker安装,这个还不简单,代码都给你准备好了,直接复制就行
这一堆的命令,不会弄  详情 回复
2026-3-4 17:55

0

主题

4

回帖

0

牛值

江湖小虾

2026-2-28 10:08:44 显示全部楼层

下面这段是我自己修改完并且实验成功的配置,大家可以参考一下:




# 1. 创建适配飞牛NAS的目录(路径改为/vol1,飞牛标准路径)
mkdir -p /vol1/1000/docker/ntopng && cd /vol1/1000/docker/ntopng

# 2. 创建docker-compose.yml(调整网络模式、路径、网卡名)
cat > docker-compose.yml << 'EOF'
services:
  ntopng:
    image: swr.cn-north-4.myhuaweicloud.com/ddn-k8s/docker.io/ntop/ntopng:latest
    container_name: ntopng
    restart: unless-stopped
    network_mode: host  # 关键:使用宿主机网络,直接访问enp3s0
    privileged: true    # 超级权限,解决pcap/PF_RING权限问题
    cap_add:
      - NET_ADMIN
      - SYS_ADMIN
      - NET_RAW
    environment:
      - TZ=Asia/Shanghai
      - NTOPNG_USER=nobody
    command: >
      -i enp3s0  # 替换为你实际的网卡名(如eth0/enp2s0)
      --redis="127.0.0.1:6379"
      --local-networks "192.168.1.0/24" # 替换为你的内网段(如192.168.1.0/24)
      --community
      -w 30001  # WebUI端口,可以换成自己的(直接用宿主机30001端口,访问用:http://NAS_IP:30001)
      --disable-autologout
    volumes:
      - ./ntopng_data:/var/lib/ntopng
      - /etc/localtime:/etc/localtime:ro
      - /dev:/dev  # 映射设备文件,识别网卡
    depends_on:
      - redis

  redis:
    image: redis:7-alpine
    container_name: ntopng-redis
    restart: unless-stopped
    network_mode: host  # Redis也用host网络
    privileged: true
    command: >
      redis-server
      --bind 0.0.0.0
      --protected-mode no
      --port 6379
      --save 60 1
      --appendonly yes
    volumes:
      - ./redis_data:/data
    environment:
      - TZ=Asia/Shanghai
EOF

# 3. 启动服务
docker compose up -d

# 4. 验证启动状态(查看日志,无报错则成功)
docker compose logs -f ntopng

0

主题

6

回帖

0

牛值

江湖小虾

2026-3-4 17:55:01 显示全部楼层
纳斯派 发表于 2026-2-28 08:40
Docker安装,这个还不简单,代码都给你准备好了,直接复制就行

这一堆的命令,不会弄
遇事不决找AI  详情 回复
2026-3-4 21:52

38

主题

104

回帖

0

牛值

小有名气

2026-3-4 21:52:54 楼主 显示全部楼层
日月明 发表于 2026-3-4 17:55
这一堆的命令,不会弄

遇事不决找AI
您需要登录后才可以回帖 登录 | 立即注册

本版积分规则