收起左侧

8GB的内存不够用吗?

9
回复
463
查看
[ 复制链接 ]

1

主题

4

回帖

0

牛值

江湖小虾

2026-2-23 23:01:43 显示全部楼层 阅读模式
悬赏5飞牛币未解决

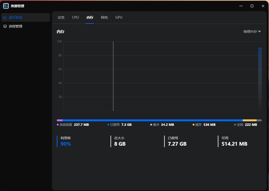
请问小内存的各位也会遇到这样问题吗?或者是有什么神秘进程驻留?如图:

ScreenShot_2026-02-23_225853_470.png

ScreenShot_2026-02-23_225742_609.png

ScreenShot_2026-02-23_225822_819.png

ScreenShot_2026-02-23_225700_610.png

附件: 您需要 登录 才可以下载或查看,没有账号?立即注册
收藏
送赞
分享

本帖子中包含更多资源

您需要 登录 才可以下载或查看,没有账号?立即注册

x

73

主题

5686

回帖

1235

牛值

共建版主

社区上线纪念勋章社区共建团荣誉勋章飞牛百度网盘玩家fnOS1.0上线纪念勋章EVO2产品纪念灌水之星

2026-2-24 00:07:26 显示全部楼层

看看docker里有没有容器占用内存大。

docker已关闭,曾经启用过夸克网盘下载,但是已关闭,连带docker也关了,还是这样。  详情 回复
2026-2-26 00:12

38

主题

1503

回帖

0

牛值

系统先锋体验团🛩️

飞牛百度网盘玩家fnOS1.0上线纪念勋章

2026-2-24 09:16:29 显示全部楼层

用没用docker和虚拟机 单独飞牛 4G内存都够用

docker已关闭,虚拟机没用过  详情 回复
2026-2-26 00:13

2

主题

1732

回帖

1060

牛值

共建版主

fnOS1.0上线纪念勋章社区上线纪念勋章社区共建团荣誉勋章飞牛百度网盘玩家EVO2产品纪念

2026-2-24 09:32:15 显示全部楼层

试试把把相册AI服务关闭,再观察一下有没有异常。

好的,我试试  详情 回复
2026-2-26 00:13

20

主题

613

回帖

740

牛值

共建版主

社区上线纪念勋章社区共建团荣誉勋章飞牛百度网盘玩家fnOS1.0上线纪念勋章EVO2产品纪念

2026-2-24 09:42:06 显示全部楼层

ssh下输入top命令,按内存排序 截图出来看看是什么应用

看上去最大内存使用就是那个pxy的进程……  详情 回复
2026-2-26 00:21
网工一枚,公众号《云上小牛》
不定期分享飞牛教程及资讯

1

主题

4

回帖

0

牛值

江湖小虾

2026-2-26 00:12:53 楼主 显示全部楼层
玉尺书生 发表于 2026-2-24 00:07
看看docker里有没有容器占用内存大。

docker已关闭,曾经启用过夸克网盘下载,但是已关闭,连带docker也关了,还是这样。

1

主题

4

回帖

0

牛值

江湖小虾

2026-2-26 00:13:31 楼主 显示全部楼层
ZYan 发表于 2026-2-24 09:16
用没用docker和虚拟机  单独飞牛 4G内存都够用

docker已关闭,虚拟机没用过

1

主题

4

回帖

0

牛值

江湖小虾

2026-2-26 00:13:57 楼主 显示全部楼层
扫地僧 发表于 2026-2-24 09:32
试试把把相册AI服务关闭,再观察一下有没有异常。

好的,我试试

1

主题

4

回帖

0

牛值

江湖小虾

2026-2-26 00:21:19 楼主 显示全部楼层
[quote][size=2][url=forum.php?mod=redirect&goto=findpost&pid=258498&ptid=56496][color=#999999]zhengbf 发表于 2026-2-24 09:42[/color][/url][/size] ssh下输入top命令,按内存排序 截图出来看看是什么应用[/quote]

ScreenShot_2026-02-26_001959_389.png

看上去最大内存使用就是那个pxy的进程……

本帖子中包含更多资源

您需要 登录 才可以下载或查看,没有账号?立即注册

x

20

主题

613

回帖

740

牛值

共建版主

社区上线纪念勋章社区共建团荣誉勋章飞牛百度网盘玩家fnOS1.0上线纪念勋章EVO2产品纪念

2026-2-26 18:12:38 显示全部楼层
18987356482 发表于 2026-2-26 00:21
看上去最大内存使用就是那个pxy的进程……

点一下mem按钮 可以排序的 这样看不出来
网工一枚,公众号《云上小牛》
不定期分享飞牛教程及资讯
您需要登录后才可以回帖 登录 | 立即注册

本版积分规则