第一次在本论坛发布主题,估计写得会比较乱,望大家不要见怪。
先感谢我远在加拿大的同学(做IT的),我本职是一个产品设计的,多年来是他带着我搞一些折腾的东西,2006年开始就接触Linux也是因为他。
想将这一年的玩机过程写出来好久了,就是一直没这样的闲情,本来我是想在Ubuntu中文网发的,那里实在是没人气,还是来到这里做个分享。
以前工作太忙,忙到差点人格**,来到了新公司,自己一个宿舍,不用经常加班,想着有点时间了,就搞搞机!想当初,只是想搞个旁路由玩玩(搞了个小米路由器刷了OpenWRT,被我搞砖了),没想到后面越玩越大。。。。
玩nas应该是从2016年开始,当时用群晖,去年(2025年)接触到飞牛nas,感觉非常不错,果断将手上的群晖出手,应该是2025年4月份这样,某鱼几百大洋来了一台HP 800G3 SFF准系统,装机过程就没有顺利过:二手的内存不行,换到行,到后来设备又点不亮,搞了两天才知道是M2硬盘散热片令到主板出问题。
一切硬件搞定后,终于,装飞牛nas系统,又各种原因装不上,同样的方法安装了好几次,终于可以装上(怪事,都按教程,就是不知道为什么不行)。确实好用,非常人性化,甚是喜爱。。
后来,Docker---OpenWrt,各种乱搞,又被我搞得不三不四,后面发现iStoreOS,嗯,还好,这个易玩性高,其实这个过程,乱搞了我差不多两周时间,上班一有时间,心也在想着怎么整,哈哈。。。。后来觉得Docker不满足自己,直接又入手了一台NEC8小主机,直接X86的iStoreOS装上,记得当时是因为网卡的选项点错了,自己又不知道是什么问题,搞整得差点有了情绪,不过后来慢慢的发现问题,都解决了,把玩了几个月吧,就又不老实了,又想着怎么折腾,不然尽量就不爽。去年2025的下半年,应该是11月份这样吧,自己想了个宿舍整合方案,就是将NEC8小主机直接作为服务器,接上买牛nas,网络与储存分开,。。
嗯,就开始整理自己的思路:服务器跑各种有关网络的东西,nas什么都不装,只负责储存,这样对网络稳定性有保障一些。
这头一想,那个心里又开始急呀!!马上开搞,将原来的软路由系统去掉,装上Ubuntu Server(命令行**面)。然后基本上全部要用的东西,基本上都是在Docker上跑。
目前,基本上已完成自己当初想要的:
FinalShell,这个是必然的了!
设置nas共享文件夹给Ubuntu;
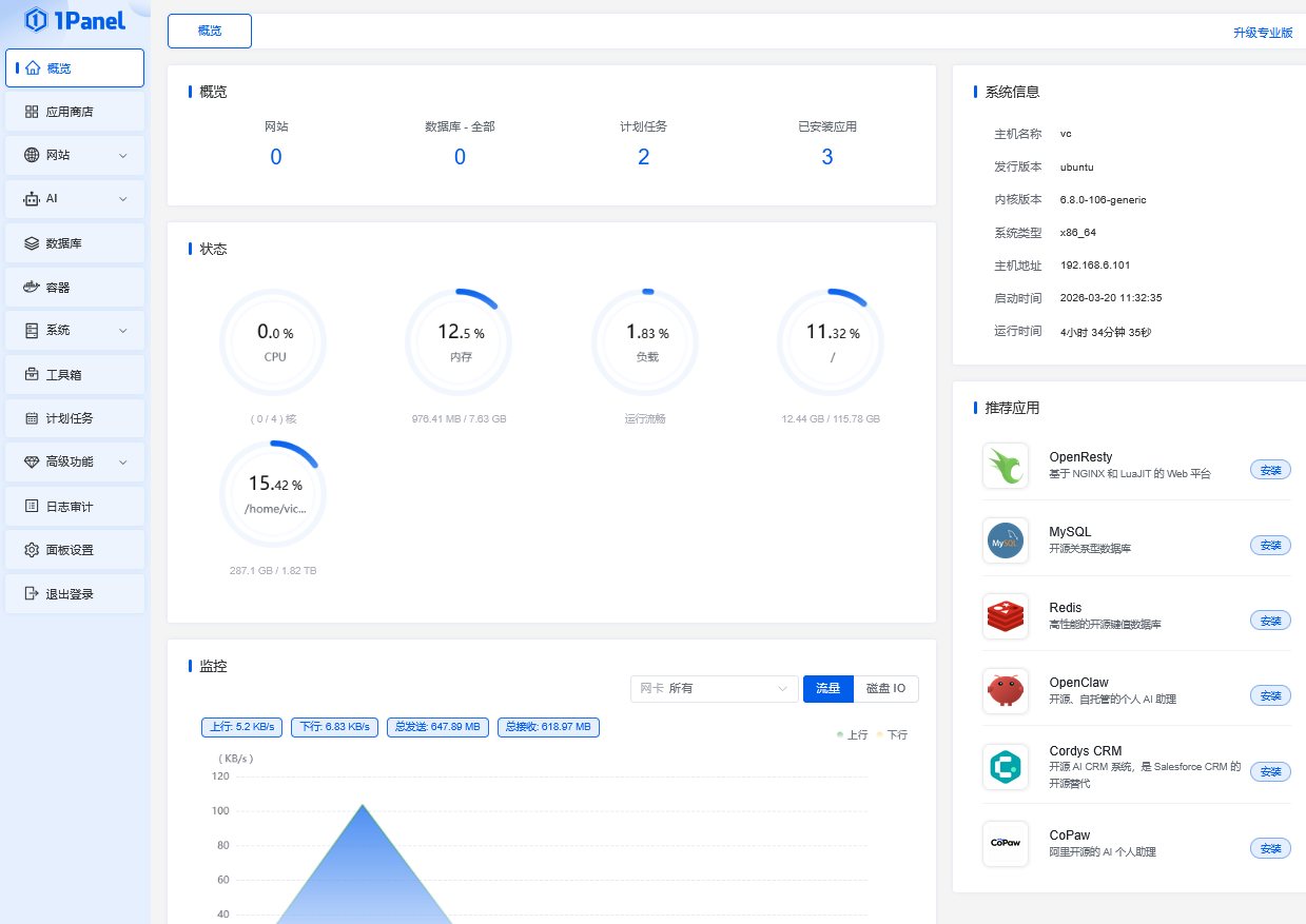
1Panel面板,方便服务器进行图形可视化管理的一些小操作;
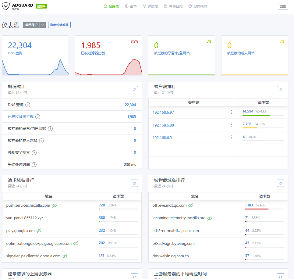
AdGuard Home,去广告这个不用可浪费呀;
qBittorrent,这个也在服务器上Docker了,下载路径设置到nas上存放;
iStoreOS,这个不用多说了,没了这个基本上没灵魂,当初也是因为想玩软路由才走到今天这样;
Sun-Panel导航页,要记的IP地址太多了,想着以后还会增加,这个“电话本”就必不可少了;
lunaTV在线影视库,这个准备搞,我平时很少看电影电视的,但觉得还是要有;
音乐,这个不搞了,自己搭建了网页版的Solare,够用;
大概是这样子吧,我试试将我的一些图片放上来,整个发布的主题都只是文字,看着也无趣。




