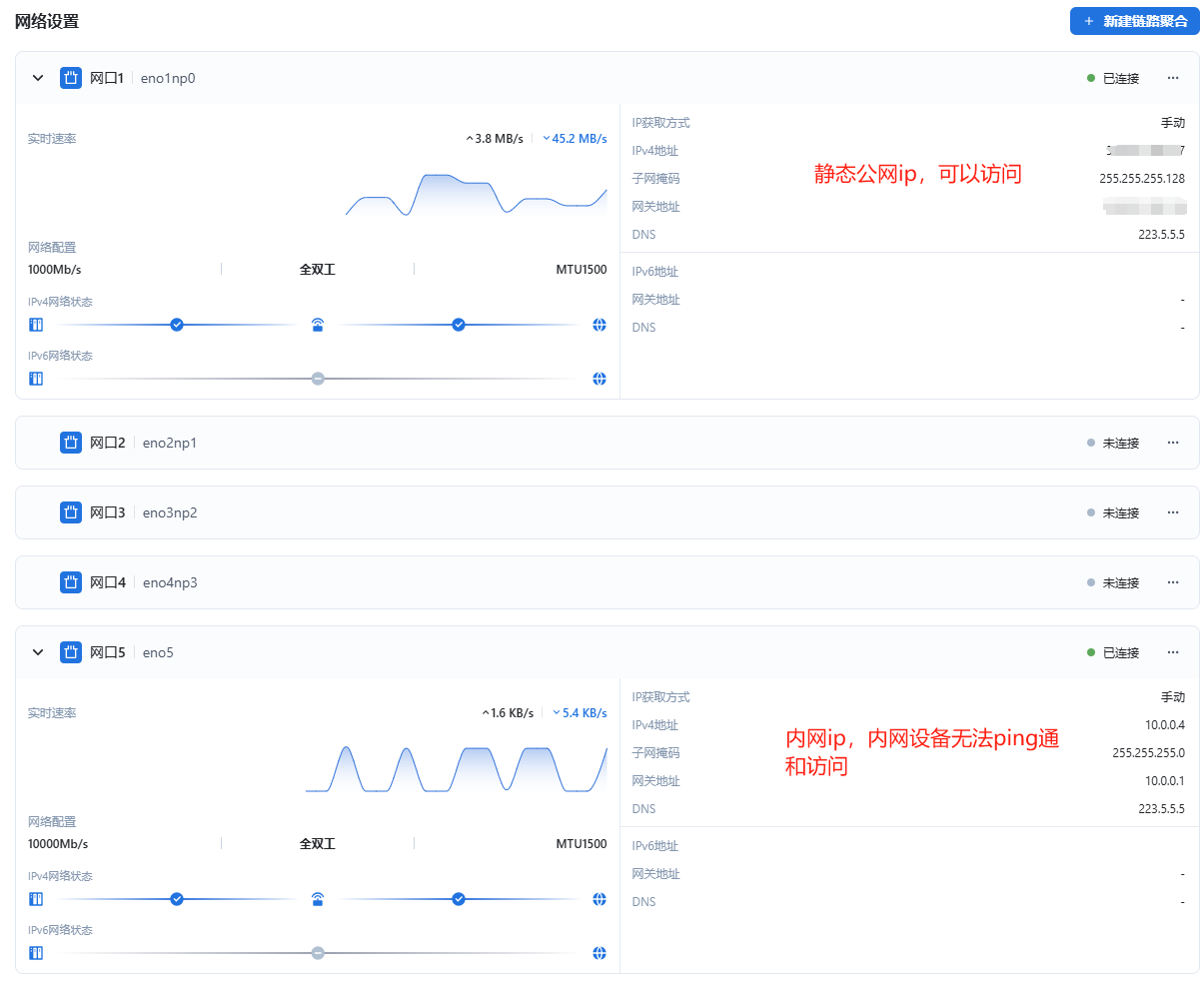
设备环境:物理机 双线接入,内网使用10G光口,公网使用固定ip,域名解析
BUG现象:我通过内网电脑无法访问,也无法ping通,飞牛显示内网已连接,通过主路由直接ping也无法ping通,从4/26晚间开始,只能通过公网ip及域名访问
出现频率:目前存在问题
联系方式:309群-冷天傲
日志文件:飞牛私有云分享【系统】,点击链接下载文件,App打开可转存到NAS:https://hz.qxyxx.com:5667/s/61e9d77c92fd4263b0
附件过大无法上传可以通过飞牛外链分享或者百度网盘提供日志文件

