收起左侧

技嘉半高5060显卡飞牛无法使用,仅能显示到有这个设备

6
回复
1158
查看
[ 复制链接 ]

7

主题

0

回帖

0

牛值

江湖小虾

2025-6-1 22:18:11 显示全部楼层 阅读模式

11.png
技嘉半高5060显卡飞牛无法使用,仅能显示到有这个设备,并且设备显示名称也不对。

收藏
送赞 2
分享

本帖子中包含更多资源

您需要 登录 才可以下载或查看,没有账号?立即注册

x

277

主题

1万

回帖

0

牛值

管理员

fnOS1.0上线纪念勋章

2025-6-6 15:56:24 显示全部楼层

https://www.nvidia.com/en-us/drivers/details/230225/ 驱动未支持50系显卡

什么时候适配50系显卡,还需要多久  详情 回复
2025-8-10 20:06
https://www.nvidia.com/en-us/drivers/details/249044/ 官网已经支持50系显卡了,希望官方同步更新  详情 回复
2025-7-16 22:45

27

主题

58

回帖

0

牛值

初出茅庐

2025-7-16 22:45:49 显示全部楼层
飞牛技术同学 发表于 2025-6-6 15:56
https://www.nvidia.com/en-us/drivers/details/230225/ 驱动未支持50系显卡

https://www.nvidia.com/en-us/drivers/details/249044/

官网已经支持50系显卡了,希望官方同步更新
1

查看全部评分

0

主题

2

回帖

0

牛值

江湖小虾

2025-8-10 20:06:57 显示全部楼层
飞牛技术同学 发表于 2025-6-6 15:56
https://www.nvidia.com/en-us/drivers/details/230225/ 驱动未支持50系显卡

什么时候适配50系显卡,还需要多久

0

主题

3

回帖

0

牛值

江湖小虾

2025-10-7 16:36:04 显示全部楼层

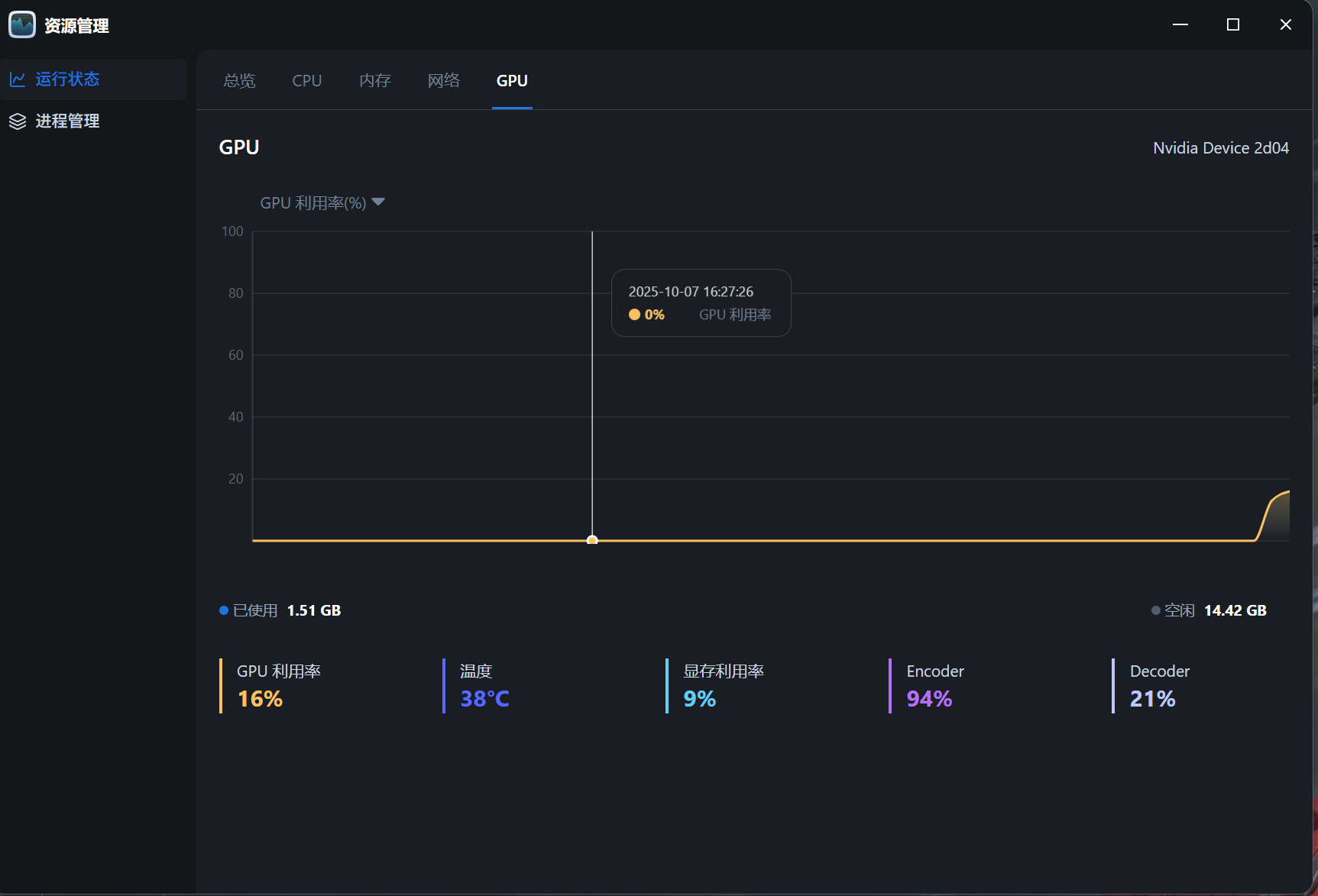
卸载应用中心安装的560.xx版本,去NVIDIA官网下载580.xx版本,ssh手动安装就可以了,视频转码和相册AI识图正常,但是设备名称还没有正确识别。
c88a201e-1953-4a4c-b7bd-5b24b9ce2801.png

本帖子中包含更多资源

您需要 登录 才可以下载或查看,没有账号?立即注册

x
nvidia-smi命令显示正常。  详情 回复
2025-10-7 16:47

0

主题

3

回帖

0

牛值

江湖小虾

2025-10-7 16:47:05 显示全部楼层
[quote][size=2][url=forum.php?mod=redirect&goto=findpost&pid=182635&ptid=27471][color=#999999]闪光男爵 发表于 2025-10-7 16:36[/color][/url][/size] 卸载应用中心安装的560.xx版本,去NVIDIA官网下载580.xx版本,ssh手动安装就可以了,视频转码和相册AI识图正 ...[/quote]

微信图片_20251007164018_134_97.pngnvidia-smi命令显示正常。

本帖子中包含更多资源

您需要 登录 才可以下载或查看,没有账号?立即注册

x
能大概讲一下具体过程和命令吗?我参考了几个debian的教程都没装成功,显示安装成功,但是nvidia-smi提示无设备  详情 回复
2025-11-13 16:29

0

主题

2

回帖

0

牛值

江湖小虾

2025-11-13 16:29:18 显示全部楼层
闪光男爵 发表于 2025-10-7 16:47
nvidia-smi命令显示正常。

能大概讲一下具体过程和命令吗?我参考了几个debian的教程都没装成功,显示安装成功,但是nvidia-smi提示无设备
您需要登录后才可以回帖 登录 | 立即注册

本版积分规则