收起左侧

更新0.9.26版本后出现,不支持双网口共通

2
回复
669
查看
[ 复制链接 ]

1

主题

0

回帖

0

牛值

江湖小虾

2025-9-15 16:52:20 显示全部楼层 阅读模式

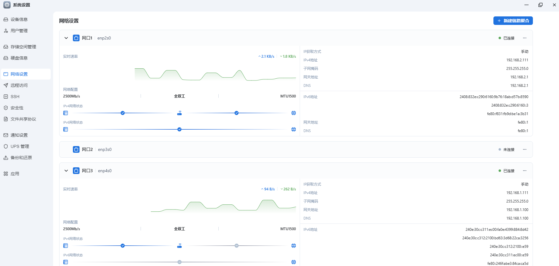
更新版本后出现,不支持双网口共通,我是电信与联通,双网口,都有公网IP,其中电信是软路由做的端口转发,联通是直接插到光猫上,更新前是双通的。两个都不选默认会自动选一个,如果默认网口2,现则1不通,默认网口1则2不通下图所见

c43a995ca0b849e5b178b8d351680522.png

收藏
送赞
分享

本帖子中包含更多资源

您需要 登录 才可以下载或查看,没有账号?立即注册

x

277

主题

1万

回帖

0

牛值

管理员

fnOS1.0上线纪念勋章

2025-9-19 18:52:03 显示全部楼层
新版本未对网络设置部分进行改动,重新插拔网线看看

1

主题

6

回帖

0

牛值

江湖小虾

2025-9-26 14:45:02 显示全部楼层

同问 我这边一个内网 一个外网 现在内网不通了

您需要登录后才可以回帖 登录 | 立即注册

本版积分规则